Metric normalization rules help you to manage Metric Grouping Issues (MGIs). This helps to ensure that application performance data remains relevant. The metric normalization applies only to metric timeslice data.
You can create and manage metric normalization rules to:
- Group or filter out metric timeslice data
- Manage the high cardinality metrics that are reported to New Relic
- Prevent MGIs
- Prevent automatic creation of
DENY_NEW_METRICSrules - Reduce the number of unique metric names reported to New Relic
Important
Whenever MGIs with a very high number of metrics are detected, a DENY_NEW_METRICS rule is created automatically to protect the platform from performance degradation. This DENY_NEW_METRICS rule does not affect any metrics previously reported to New Relic.
Tip
You can also create metric normalization rule using NerdGraph.
Agents reporting to multiple apps
When an agent reports to multiple applications, normalization rules from all applications are applied to the metric data.
Consider this scenario:
- An agent reports to
app1andapp2 - Rule
r1is defined forapp1 - Rule
r2is defined forapp2
Both r1 and r2 are applied to all metric data sent by the agent.
What happens if the agent configuration is modified to only report to app2? In that case, only rule r2 will be applied, since it's the only rule defined for the app the agent is reporting to.
Manage the metric normalization
You can create and manage new metric normalization rules for an entity using the Metric normalization rules page.
Disable a metric normalization rule
You can't delete a metric normalization rule, but you can deactivate it. The deactivated rule will not affect any metrics reporting to New Relic. You can deactivate a DENY_NEW_METRICS rule from the MGI details page, when the Denied rate (minute) is below the resolution rate (minute) of 1000.
To deactivate a rule:
- On the Metric normalization rules page, select the required rule, and click the icon, then click MGI details.
- Click Deactivate.

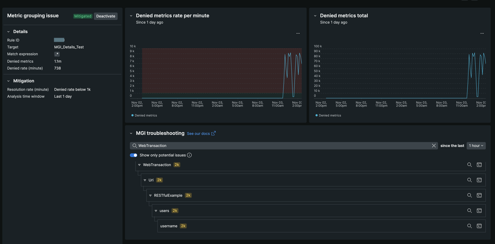
MGI details page
The MGI details page provides a comprehensive overview of the metric normalization rules applied to your metrics. It allows you to analyze the impact of these rules on your metric data and make informed decisions about managing high cardinality metrics.
On the MGI details page, you can view the following information:
- Blocked Metrics Overview: Displays the number of metrics affected by the
DENY_NEW_METRICSrule, including the rate at which metrics are blocked. Similar insights are available forREPLACEandIGNOREactions. - Time Picker Functionality: Allows you to view metrics reporting before rule activation, broken down by metric prefix. This feature helps identify the source of metric growth.
- NRQL Query Integration: Offers a 'view in query builder' button to see the NRQL query illustrating the metric explosion just before any rule was applied. This targets Metric Timeslice data, enabling retrospective analysis up to three months.
- Metric Pattern Identification: Enables identification of exploding metric patterns and creation of new regex rules to manage them effectively.
- Real-Time Status Indicators: Includes widgets showing the current status of normalization rules, with indicators changing from 'Active' to 'Mitigated' as rules manage metric growth.
- Rule Modification Capability: Allows users to deactivate their own
DENY_NEW_METRICSrules directly from the MGI Details page, as well as modifyREPLACEandIGNORErules without support tickets. For more information, refer to Disable a rule.
Access the MGI details page
On the Metric normalization rules page, select the rule and click the icon, then select MGI details.

Example use case
In the above example, the MGI details page displays that 1.1 million unique metric names are blocked by the DENY_NEW_METRICS rule at a rate of 738 metrics per minute. The majority of this growth is traced to the namespace WebTransaction/Uri/RESTfulExample/users/username/. By viewing the NRQL query, you can pinpoint the source of the explosion, allowing you to create a new rule to manage the metrics effectively.
