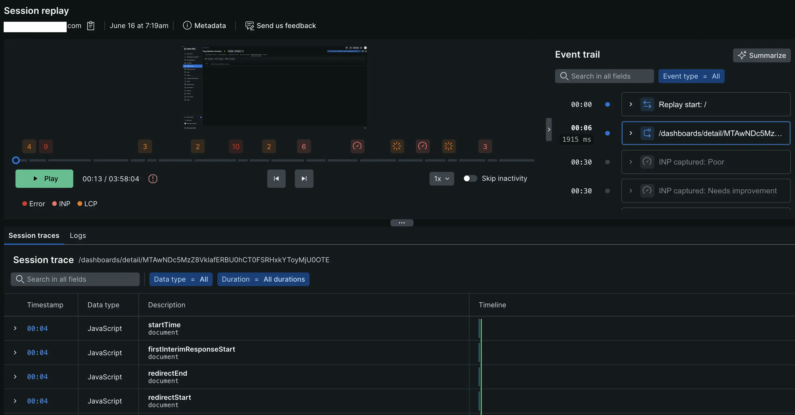
セッションリプレイの紹介
セッションリプレイは、Web アプリ上のインタラクションをキャプチャし、他のテレメトリーデータをマッピングして、ユーザーの旅を理解するのに役立ちます。 セッションリプレイは、次のようなトラブルシューティングやエンドユーザー体験の改善に使用できます。
- JavaScript エラーのトラブルシューティング: エラーが発生したときにユーザーが何をしていたかを確認して、エラーの原因をトラブルシューティングします。 たとえば、エンドユーザーが e コマース トランザクションを完了しようとしてエラーを受け取った場合、セッションリプレイを使用して、エラーが発生する前にユーザーが実行した手順と入力したデータを表示できます。 これにより、問題の根本原因を迅速に特定して修正できるようになります。
- ユーザー エクスペリエンスの向上: ユーザーのフラストレーションを引き起こしている Web アプリの領域を発見します。 たとえば、ユーザーがナビゲーションで迷ったり、機能しないボタンをクリックしたりする可能性があります。
- 主要なユーザー ジャーニーの問題を特定する: パフォーマンスの問題を引き起こしている Web アプリの領域を特定します。 たとえば、セッション リプレイにより、
/cart/checkout
ページでページ読み込み時間が長すぎることが判明した場合は、この重要なユーザー ジャーニーを修正することを優先します。

セッションリプレイの仕組み
ユーザーが Web ページを読み込むと、セッションリプレイはページの構造と視覚要素を表すドキュメント オブジェクト モデル ( DOM ) のスナップショットを取得します。 正確なスタイル情報を確保するために、ブラウザエージェントはCSSファイルにアクセスします。 エージェントはこれらのスタイルをリプレイ記録に直接統合し、再生中に外部 CSS ファイルを参照する必要がなくなります。 ユーザーがページを操作すると、ブラウザエージェント内のライブラリがDOMに加えられた変更をキャプチャします。 キャプチャされたデータは New Relic のデータベースに安全に保存されます。
リプレイは最大で次の期間保存されます:
- 4時間のユーザーセッション
- 30分間の非活動
デフォルトでは、セッション リプレイ データはBrowser events
ネームスペースに 8 日間保存されます。 デフォルトの保持期間の詳細については、 「データ保持期間のドキュメント」を参照してください。 この保持期間を延長するには、 Data Plusにアップグレードするか、保持設定を編集します。
セッションリプレイの詳細については、次のセクションを参照してください。
- データ消費量: データ消費量を表示または予測します。
- ユーザーのプライバシーとセキュリティに関する懸念: ユーザー データを保護し、プライバシー要件を満たす方法について説明します。
- セッションリプレイとアプリのパフォーマンス: セッションリプレイがアプリのパフォーマンスへの影響を最小限に抑える方法を学びます。