Te ofrecemos esta traducción automática para facilitar la lectura.
En caso de que haya discrepancias entre la versión en inglés y la versión traducida, se entiende que prevalece la versión en inglés. Visita esta página para obtener más información.
one.newrelic.com > All capabilities > Logs: Para explorar y administrar su registro, use el browser izquierdo. Para ver información detallada, haga clic en cualquier línea log .
Encuentra la UI de logs
Para encontrar la UI del registro, desde one.newrelic.com, seleccione Logs.
Explora tus datos log
Utilice la navegación izquierda en la UI de registro como un flujo de trabajo sencillo a través de todos los registros, atributos, patrones, registros de cola en vivo y consultas. Administre sus datos log eliminando o analizando datos, creando particiones de datos y configurando alertas. Hash o enmascarar cualquier dato sensible en su registro con expresión de ofuscación y reglas. Obtenga más detalles sobre registros específicos y sus atributos desde el centro de navegación.
Para explorar sus datos de registro, siga este flujo de trabajo básico.
Para detectar picos o caídas sospechosas en el mensaje de registro, haga clic en Patterns en el browser izquierdo.
Para ver el registro de un período de tiempo específico, haga clic en ese punto (o haga clic y arrastre un área) en el gráfico, o use el selector de tiempo.
El browser izquierdo incluye opciones para ayudarle a limitar el enfoque de sus resultados de búsqueda iniciales o para encontrar rápidamente valor atípico.
Si no está seguro de por dónde empezar, haga clic en Attributes en el browser izquierdo y luego seleccione valores adicionales según sea necesario. Por ejemplo, si un host que figura bajo el atributo hostname genera muchos más mensajes de error que los demás, seleccione ese valor para aplicarlo a su búsqueda.
Para administrar la cantidad de datos log recopilados y almacenar menos registros, cree reglas de filtrado de caída que eviten recopilar datos que no necesita.
Si corresponde, el mensaje de registro indica un nivel de gravedad (INFO, DEBUG, etc.). Seleccione un mensaje de log para ver sus detalles como una tabla de atributos o como JSON.
Para ver qué atributos se incluyen en un mensaje de registro, haga clic en la línea log .
Para ayudar a solucionar problemas relacionados con un valor específico en los detalles log , muestre el registro circundante para obtener los detalles del atributo.
Para obtener más detalles en mensajes extremadamente largos, expanda los datos almacenados como blobs.
De forma predeterminada, la UI de registro muestra todo su registro, pero también puede buscar con palabras clave o frases para encontrar los resultados que desea. Por ejemplo:
process failed
También puede utilizar el campo de búsqueda con escritura anticipada desplegable para seleccionar un atributo, operador y valor. Por ejemplo:
service_name equals my service
Para ayudar a que su consulta se centre en los detalles que necesita, agregue o elimine un atributo realizando cualquiera de las siguientes acciones:
En el panel de navegación izquierdo, seleccione Attributes, seleccione los valores que desee y luego haga clic en Query logs.
En la tabla de registro, haga clic en el icono + para agregar un atributo y luego haga clic en él para agregarlo a la consulta.
Para cambiar de la barra de búsqueda de sintaxis de Lucene a una consulta NRQL, haga clic en el botón NRQL al lado de la barra de búsqueda. No existe una equivalencia directa entre NRQL y Lucene, y esto significa que la consulta NRQL a menudo será más simple y no tan compleja, pero esto le brinda un comienzo útil para crear una consulta con los mismos datos.
Puede escribir consultas NRQL en el registro de eventos sin perder sus filtros con el generador de consultas NRDB. Haga clic en el botón NRQL a la derecha de la barra de búsqueda de registros y luego comience a realizar la consulta.
Centrarse en el registro más útil puede ayudarle con:
Optimizing performance: Para organizar los datos dentro de una cuenta y optimizar el rendimiento de la consulta, cree reglas de partición de datos.
Controlling data access: Para restringir qué usuario puede acceder a particiones de log específicas, emplee el control de acceso a datos para crear políticas para grupos de usuarios.
Reviewing deployments: Para ver inmediatamente cómo responde su sistema al despliegue u otros cambios en la aplicación, habilite el registro de cola en vivo.
Bypassing unrelated details: Para ver todo el registro de un valor específico, revise la lista de atributos en Log details para el log seleccionado y luego continúe agregando o eliminando atributos según sea necesario.
Finding the root cause: Para ayudar a identificar la causa raíz de un problema antes de que ocurriera o su impacto después de un evento, haga clic en ... en Log details para mostrar el registro circundante.
Getting more context: Para ver el registro relacionado con otros telemetry data para sus aplicaciones y hosts, use logs en el contexto.
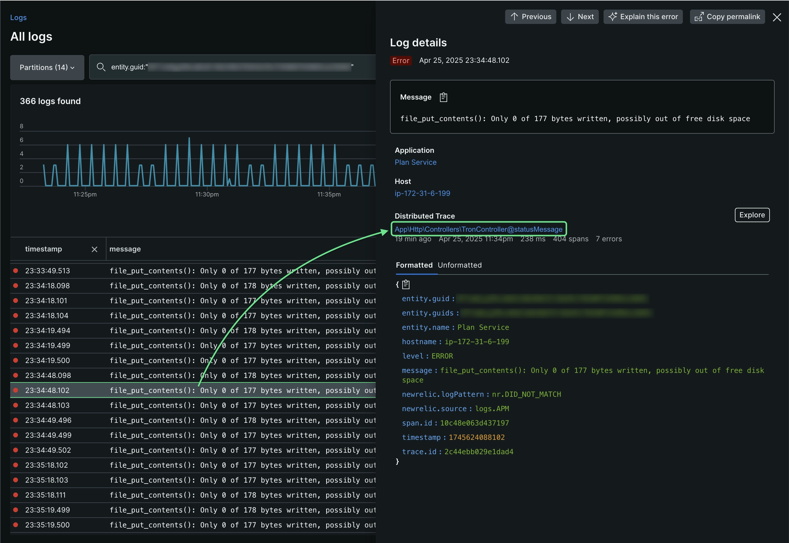
Una vez que haya reducido el conjunto de registros con filtros y luego haya abierto un log específico, podrá ver el rastreo distribuido relacionado. Siempre que haya configurado rastreo distribución y haya trazas de muestra relacionadas con el registro, verá una opción para verlas. Esta es una forma rápida de ver información de traza sin tener que ir a la página principal de rastreo distribuido.
Si abre el panel Log details y ve una sección Distributed trace , tiene dos opciones para ver la traza del tramo en una vista en cascada:
Haga clic directamente en el nombre de la traza o haga clic en el icono con una flecha a la derecha, que abre la vista de enfoque en cascada que resalta los tramos de la traza con errores.
Alternativamente, puede hacer clic en Explore para abrir una cascada sin filtrar donde puede hacer clic en todos los tramos.
Utilice cualquiera de las funciones principales UI de New Relic para explorar sus datos (cuenta específica, rango de tiempo, métrica y evento, generador de consultas, etc.) y compartir los datos con gráficos, agregarlos al dashboard, etc. Para obtener más información, consulte los ejemplos de este documento.
Exportar
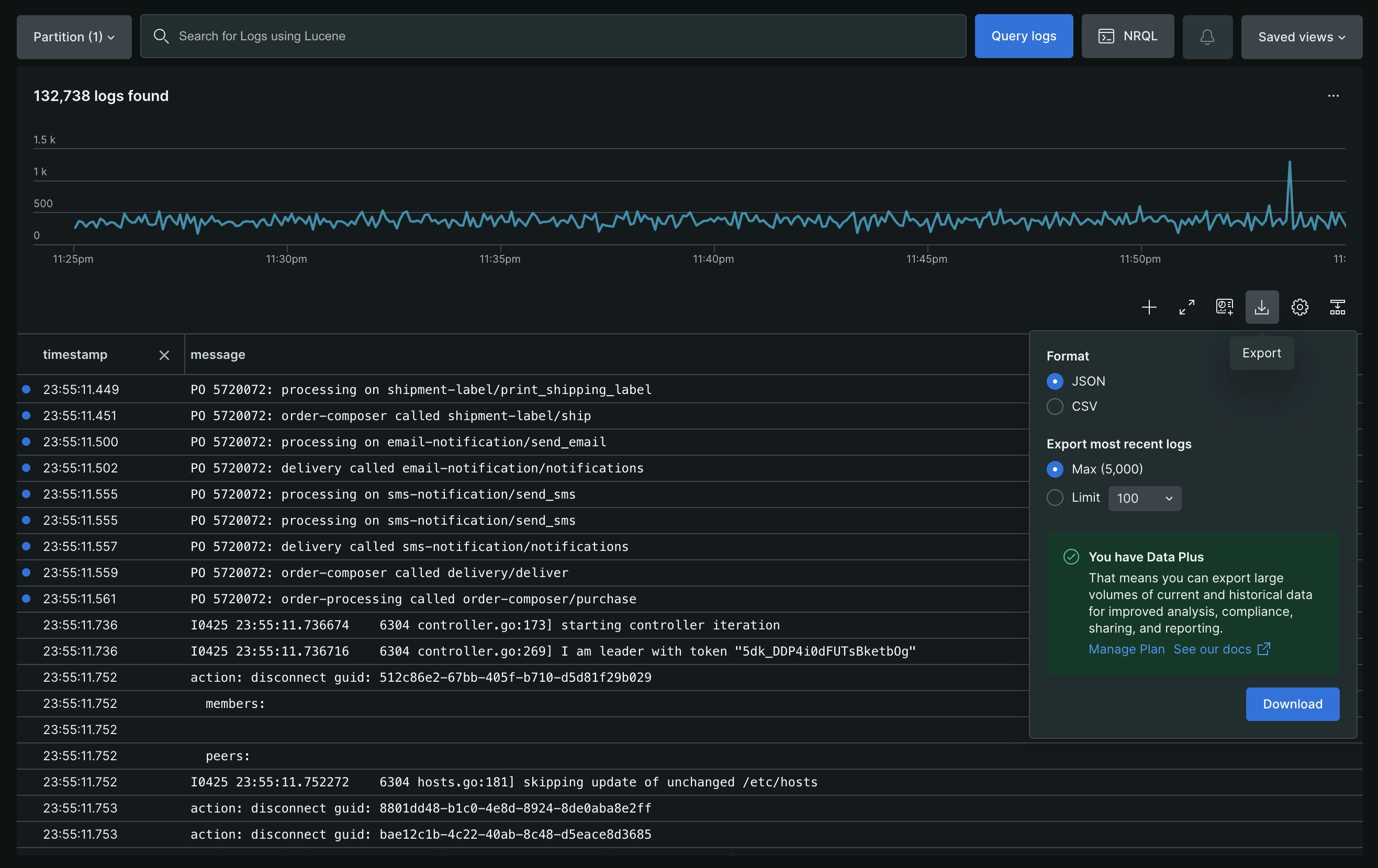
Para exportar un subconjunto de su registro para compartir, los usuarios pueden aprovechar nuestra característica de exportación dedicada en la UI del registro. Esta característica permitirá exportar hasta 5000 log en formato CSV o JSON. Los log se descargarán localmente en su máquina en la carpeta /Downloads/ de su browser actual.
Vistas de tabla personalizables
Personalice cómo interactúa con sus datos de log empleando la opción Table settings .
Establecer la vista de log
Seleccione cómo se muestran las entradas de log en la tabla:
Condensado: muestra cada entrada de registro en una sola línea, lo que permite un escaneo rápido de un gran volumen de logs.
Ampliado: Muestra el contenido completo de cada entrada de log de forma predeterminada para acceso inmediato a todos los detalles.
Establecer la exploración de detalles del log
Seleccione cómo ver los detalles de las entradas de log individuales:
Panel lateral: seleccione una entrada de log para abrir un panel lateral a la derecha. El panel muestra detalles completos del log, incluidos los logs en contexto.
Fila de la tabla: seleccione una entrada de log para expandirla dentro de la tabla y ver el contenido completo del log. Si un mensaje de log contiene un objeto JSON, se formatea automáticamente para facilitar su análisis. Alternativamente, pase el cursor sobre la fila de log y haga clic en Show log detail para abrir el panel lateral.
Permisos
Para obtener detalles sobre los permisos por tipo de usuario, consulte Tipo de usuario.
Puede crear una función personalizada que restrinja la capacidad NRQL drop rules y limite la creación de filtros de eliminación. Si es necesario, también puede agregar la restricción al usuario básico. Obtenga más información sobre las reglas de eliminación.
Guarda tus vistas
Puede guardar su consulta de registro, configuración de tabla, rango de tiempo y agrupación de atributos en una vista guardada, para poder regresar rápidamente a ella más tarde. Para guardar una vista de análisis log después de haber configurado la vista:
Desde cualquiera de las páginas UI en la sección Your logs, haga clic en Saved views a la derecha y luego haga clic en Create new.
Asigne un nombre a la vista actual.
Seleccione qué aspectos de la vista actual desea guardar.
Seleccione permisos para el acceso de los miembros de su equipo.
Ejemplos
A continuación se muestran algunos ejemplos de cómo puede utilizar nuestra UI de logs para obtener información detallada.
Puede crear una condición de alerta directamente en la UI del registro:
Busque resultados sobre los que desee recibir alertas; por ejemplo, service_name:"your service" "fatal error".
Haga clic en el botón de puntos suspensivos junto al botón Query in Lucene.
Seleccione Create alert.
Complete el procedimiento.
Revise la consulta NRQL que activará la condición de alerta.
Después de guardar la condición de alerta, podrá verla en laUI , donde podrá realizar cambios adicionales según sea necesario.
Desde la UI Logs, puede agregar datos log como un widget de tabla a un dashboard. También puedes crear tablas log con métrica y evento o el generador de consultas en New Relic.
A la derecha, haga clic en Saved views y seleccione una vista guardada. O busque los resultados que desea trazar; por ejemplo, service_name:"checkout service" "process failed".
Haga clic en Add to dashboard y luego complete los detalles para agregar el gráfico log como una tabla a un dashboard nuevo o existente.
Luego, desde tu dashboard podrás:
Utilice dashboard widget funciones estándar , como copiar, editar, eliminar y más.
Haga clic en cualquier fila log para mostrar detalles al respecto.
Actualice su consulta para agregar más columnas.
Consulta datos log de otras cuentas disponibles y agrega más gráficos (por ejemplo, como datos comparativos) a tu dashboard.
Haga clic en Open in logs para ir directamente a la UI Logs para obtener una resolución adicional de problemas.
Para comprender mejor lo que estaba sucediendo en el host en el momento en que ocurrió un error en su aplicación, debe poder ver el logs en el contexto. Luego, para solucionar errores relacionados:
Vaya a APM > Errors inbox o APM > (select an app) > Events > Error analytics y seleccione una traza de error.
Desde los detalles de la traza del error, haga clic en Open in logs.
Explore los detalles log relacionado.
Para identificar el host que genera el error, haga clic en ... para su elección y luego haga clic en Show surrounding logs.
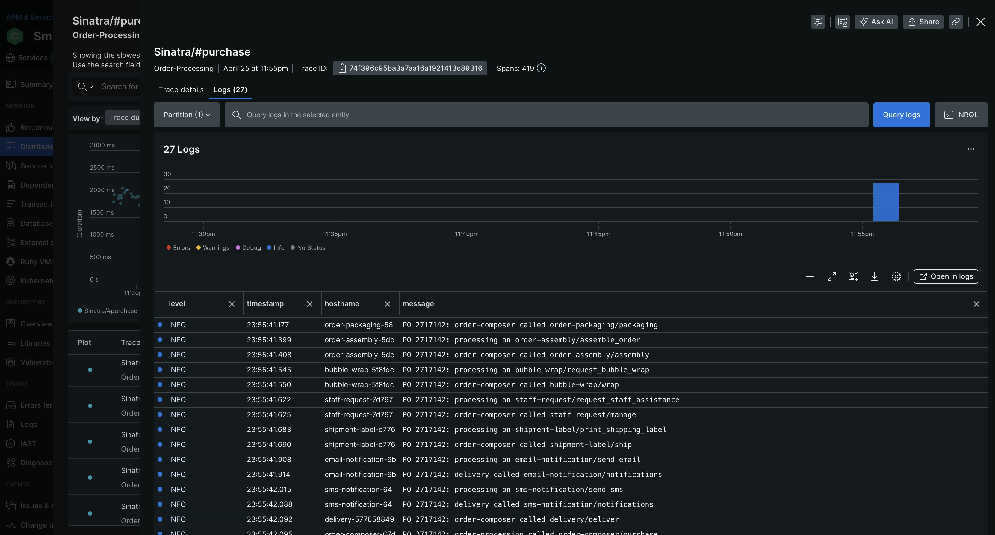
Para solucionar problemas de latencia de esta manera, debe poder ver el logs en el contexto. Luego, para comprender mejor cómo funcionaban sus sistemas cuando el rendimiento disminuyó notablemente:
En la página Summary de la aplicación, haga clic en Distributed tracing y luego seleccione una traza particularmente lenta.
Desde la traza Details, haga clic en Logs.
Enlaces para iniciar sesión en New Relic
Dependiendo de su suscripción a New Relic, puede acceder a su registro desde varios lugares en la UI de New Relic. Para algunas de estas opciones, debes poder ver el logs en el contexto.
Sugerencia
Permita que el agente de su aplicación reenvíe los datos log directamente a New Relic con el logs en el contexto de APM. ¡No es necesario instalar ni mantener software adicional de terceros!