Em aplicativos móveis Android , um erro de aplicativo não está respondendo (ANR) ocorre quando o thread da interface principal é bloqueado por mais de cinco segundos. Esses erros degradam significativamente a experiência do usuário e podem ser causados por vários fatores, incluindo:
- Executando operações de rede no thread principal
- Executar cálculos complexos que bloqueiam atualizações da interface do usuário
- Disputando por recursos compartilhados
- Executando operações pesadas de I/O
O monitoramento de erros de ANR fornece insights valiosos sobre a estabilidade do seu aplicativo e a experiência geral do usuário.
Como os erros de ANR são relatados à New Relic
Por padrão, o agente do Android relata erros de ANR como evento MobileApplicationExit , que utiliza APIApplicationExitInfo do Android para monitor e relatar as diferentes causas de encerramento do aplicativo. O agente lê a API ApplicationExitInfo no próximo lançamento do aplicativo e envia de forma assíncrona o evento MobileApplicationExit para o New Relic para cada saída do aplicativo no histórico.
Compreendendo as discrepâncias de ANR entre New Relic e Google Play Console
Você pode encontrar variações nas contagens e taxas de ANR entre o New Relic e o Google Play Console. Isto se deve a diferenças nos métodos de coleta de dados:
Cobertura da versão Android:
- A New Relic se concentra em ANRs de dispositivos com Android 11 ou superior.
- O Google Play Console captura ANRs em todas as versões do Android.
Escopo do dispositivo e do aplicativo:
- New Relic informa de dispositivos com o agente New Relic instalado, independentemente da origem do aplicativo.
- O Google Play Console gera relatórios exclusivamente de dispositivos certificados com apps baixados da Play Store.
Para obter mais informações, consulte a documentação do Google Play.
Ver ANRs no New Relic
A página ANRs ajuda sua equipe de desenvolvimento a identificar, analisar e resolver problemas de ANR para oferecer uma experiência móvel mais estável.
Esta página permite que você:
Avalie as tendências gerais de erro: analise os gráficos de taxas de ANR por sessão e usuário para identificar anomalias ou padrões nas ocorrências de ANR.
- Taxa de ANR por sessão: exibe a porcentagem de sessões que apresentaram erros ao longo do tempo, divididas por versão do aplicativo. A porcentagem média da sessão ANR é exibida no canto superior esquerdo.
- Taxa de ANR por usuário: exibe a porcentagem de usuários únicos que experimentaram um ANR durante um período, em relação ao número total de usuários únicos. Usuários exclusivos são normalmente identificados por
deviceUuid.
Agrupe e filtre para uma análise mais aprofundada: agrupe ou filtre ocorrências de ANR por atributo, como tipo de dispositivo, versão do sistema operacional, versão do aplicativo ou qualquer um dos atributos padrão e personalizados.
Identificar padrões: examine a tabela de ocorrências de ANR para encontrar tendências relacionadas à descrição de ANR, como mensagem de erro ANR, data de ocorrência, frequência, versão do aplicativo e número de usuários afetados.
Investigue grupos individuais de ANR: analise grupos específicos de ANRs semelhantes para visualizar informações detalhadas, como:
- trilha de evento mostrando as ações do usuário que levam ao ANR
- Informações da jornada do usuário
- Rastreamento stack representativo
- Atributos e metadados associados
Você pode exportar o rastreamento stack para sua máquina local e usar ferramentas de simbolização Android para desofuscá-lo e permitir uma análise mais aprofundada.

Para visualizar a página ANRs :
- Vá para one.newrelic.com > All capabilities.
- Clique em Mobile.
- Selecione um aplicativo Android.
- No painel esquerdo, clique em ANR.
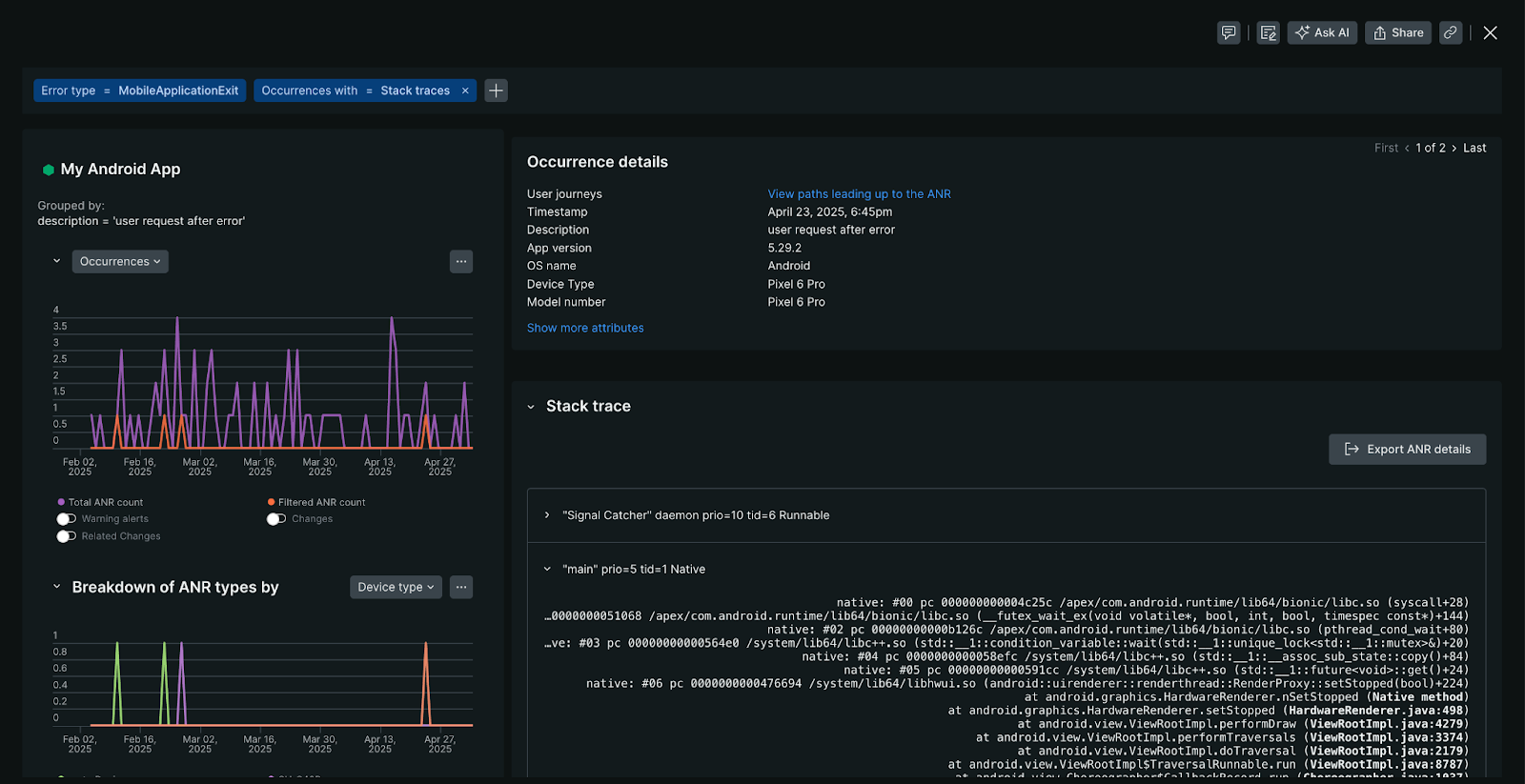
Visualização de detalhes do ANR
A visualização de detalhes do ANR fornece uma visão geral abrangente das ocorrências de ANR, incluindo:
- Gráfico de ocorrências: exibe a frequência de ANR específico durante o período selecionado desde sua detecção inicial. Se várias ocorrências forem registradas, você poderá navegar por cada instância.
- Detalhamento do tipo ANR: identifica padrões em modelos de dispositivos ou versões de sistema operacional onde esse ANR aparece com mais frequência.
- Perfis de atributos ANR: identifica padrões e distribuições em várias dimensões para esse grupo de erros ANR específico, como estado do aplicativo (primeiro plano/segundo plano), características do dispositivo ou padrões geográficos correlacionados a esse grupo de erros ANR.

Para acessar a visualização de detalhes do ANR, na página ANRs , selecione uma ocorrência de ANR.
stack traceANR
Quando ocorre um erro ANR, o Android captura um stack trace. Um stack trace é um instantâneo do caminho de execução do código no momento do erro. New Relic recupera esses rastreamentos stack usando o Android ApplicationExitInfo#getTraceInputStream API método. Se um stack trace estiver disponível, New Relic o exibirá abaixo dos detalhes da ocorrência do ANR.
Disponibilidade:
- dados de pilha para ANRs requerem trace New Relic Android o agente versão 7.6.2 ou mais tarde.
- Uma ocorrência de ANR não incluirá um stack trace se o método
ApplicationExitInfo#getTraceInputStreamretornarnull.
Desofuscação:
O New Relic simboliza automaticamente os frames de pilha Java em rastreamentos de pilha ANR, fornecendo nomes de métodos e números de linha legíveis diretamente na plataforma.
Observação
Frames de pilha nativos (NDK) não são simbolizados atualmente. Para frames de pilha nativos, você pode baixar o rastreamento de pilha do New Relic e usar ferramentas offline como ndk-stack para simbolizar manualmente.
Desativar monitoramento ANR
Importante
A configuração no lado do servidor sempre tem precedência sobre a configuração do agente local. Para aplicativos móveis com menos de 100.000 dispositivos ativos simultaneamente, pode levar até 10 minutos para aplicar alterações aos dispositivos do usuário final. Para aplicativos com mais de 100.000 dispositivos ativos, isso pode levar várias horas.
Se você precisar desativar o monitoramento de ANR:
- No New Relic, navegue até seu aplicativo móvel.
- No painel esquerdo em Settings, clique em Application.
- Desative o Application Not Responding (ANR) .
- Clique em Save.
