予算は、1 か月から 12 か月にわたるアカウントの支出限度額を設定します。この制限に対する実際の支出を追跡することで、 cloudコストを制御できます。

予算を設定する
one.newrelic.com > All Capabilities > Cloud Cost Intelligenceに移動します。
左側のナビゲーション メニューから、 Budgets [予算]タブを選択します。
「予算」ページで+ Create a budget [+ 予算を作成]をクリックします。
ダイアログに次の情報を入力します。
Budget name:予算のわかりやすい名前。
必要なセットアップタイプを選択します:
最終的な予算設定を確認し、 Create [作成]をクリックします。
予算を監視する
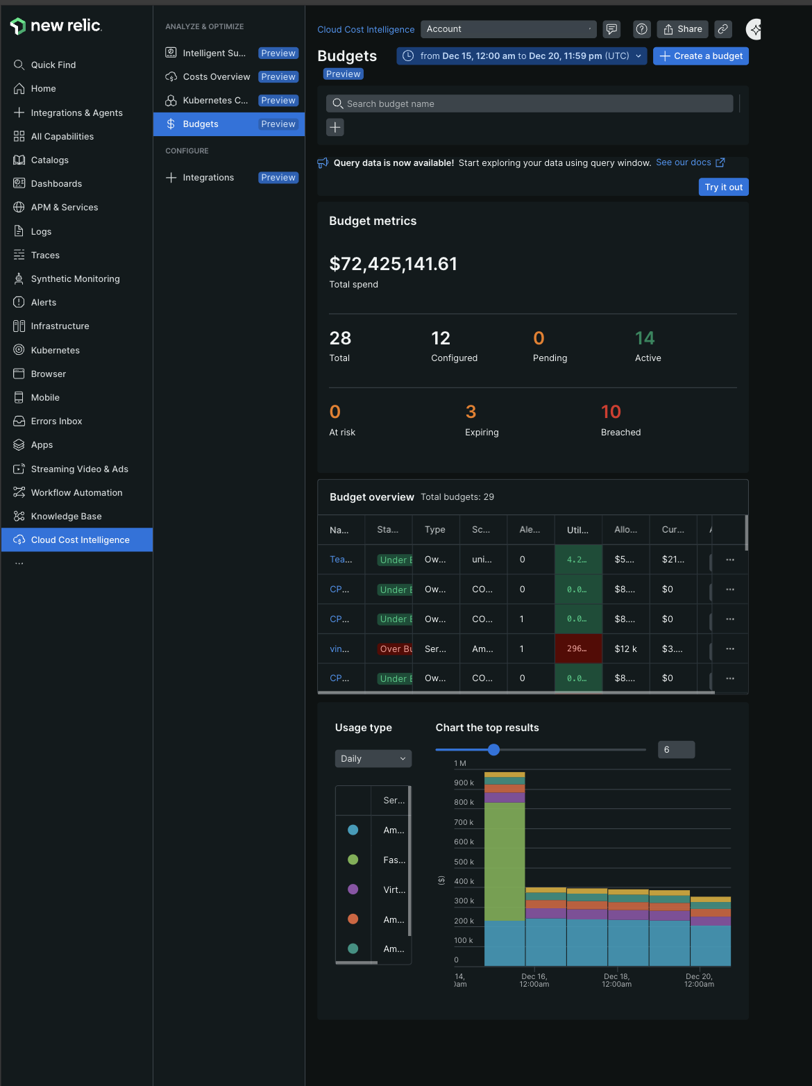
予算を作成すると、「予算」ページに主要なメトリクスと支出を追跡するための概要表が表示されます。
予算メトリクス
メトリクス セクションには次の内容が表示されます。
- 総支出: すべての予算にわたる支出の合計
- ステータス数: ステータス別の予算数(Total [合計], Configured [構成済み], Pending [保留中], Active [アクティブ], At risk [危険], Expiring [期限切れ], Breached [違反])
予算の概要
予算概要表には次の内容が含まれます。
カラム | 説明 |
|---|---|
名前 | 予算識別子 |
ステータス | 現在の支出状況(予算不足、予算超過) |
タイプ | 追跡対象のコストカテゴリ |
範囲 | 対象となるアカウントまたはリソース |
アラートポリシー | 設定されたアラートの数 |
活用 | 消費された予算の割合 |
割り当てられた | 総予算額 |
現在の支出 | これまでの実際の支出 |
アクション | アラートの設定、詳細の表示、予算の削除 |
ヒント
予期せぬコストを防ぐために、 At risk [リスクあり]またはOver Budget [予算超過]ステータスの予算を定期的に監視します。 Usage type [使用タイプ]ドロップダウンを使用して、支出傾向の日次、週次、月次ビューを切り替えます。
チャートの視覚化には、時間の経過に伴うコストの傾向と、支出に寄与するサービスの内訳が表示されます。
予算の詳細を表示
概要表の予算の横にある省略記号アイコン (...) をクリックし、Show details [詳細を表示]を選択して、次の情報を表示します。
予算概要
- 予算額と期間
- 予算消費率
- 予算と実際の費用を比較した支出傾向チャート
設定詳細
- 予算名と作成者
- 制限の種類(期限切れまたは定期)
- 周波数と時間範囲
- スコープ(サービスタイプ、アカウント、またはリソース)
- 月ごとの予算配分を示す予算の内訳
アラートポリシー
Alert Policiesセクションには、次の内容で構成されたアラート条件が表示されます。
Alert condition name
Threshold percentage
Last modified date
アラート ポリシーを管理するには、ポリシーの横にある省略記号アイコン (...) をクリックし、次を選択します。
- Edit: 積算値または条件を変更します
- Delete: アラートポリシーを削除します
ヒント
予算を超過する前に早期警告を受け取るには、集中値を 70 ~ 90% に設定します。 複数のアラート条件により、さまざまな予算マイルストーンでの支出を追跡できます。

