Imaginez que vous êtes un ingénieur chargé de monitoring des mesures d'application critiques telles que le débit, la latence ou le taux d'erreur. Vous avez besoin d’un moyen de recevoir une notification lorsque ces mesures commencent à tendre vers les limites que vous avez définies, vous permettant de prendre des mesures préventives pour garantir le bon fonctionnement de votre application. Ou peut-être êtes-vous un gestionnaire data center qui souhaite être averti à l'avance lorsque la capacité du disque approche de sa limite, vous permettant de planifier les mises à niveau et d'éviter les temps d'arrêt. En tant que stratège d'entreprise, vous pourriez surveiller l'IA pour prévoir les tendances des revenus afin de relever les défis de la planification financière. Dans chacun de ces scénarios, avoir la capacité de prédire les problèmes potentiels et de recevoir des alertes avant qu’ils ne surviennent peut améliorer considérablement la productivité et la prise de décision.
La fonctionnalité Predictive Alerts résout ces problèmes en vous aidant à détecter les problèmes avant qu'ils ne surviennent. Contrairement à la plupart des alertes qui vous informent après qu'un événement s'est produit, Predictive Alerts déclenche une alerte lorsque votre signal est censé dépasser le seuil statique que vous avez défini.
La fonctionnalité Predictive Alerts utilise vos données historiques pour adapter un modèle prédictif à votre signal. Pour chaque point de données entrant, le modèle peut prédire jusqu'à 360 points de données futurs à l'aide de ces données historiques. Chaque point de données représente un groupe de données dans une durée de fenêtre. Si des points de données prédits dépassent vos paramètres de seuil statique, vous recevrez une alerte, vous permettant de prendre des mesures préventives avant que des problèmes potentiels ne surviennent.
Bien que les alertes prédictives soient utiles dans de nombreuses situations, elles ne conviennent pas aux signaux qui présentent un comportement « rapide » ou irrégulier. Par exemple, les nombres d’erreurs qui sont généralement stables mais qui connaissent des pics de courte durée ne peuvent pas être prédits par cette fonctionnalité. Dans de tels cas, une condition de seuil statique est plus appropriée et fournit la couverture d’alerte nécessaire.
Algorithme pris en charge
Actuellement, Predictive Alerts prend en charge l'algorithme Holt-Winters, également connu sous le nom de lissage exponentiel, pour les séries chronologiques saisonnières et non saisonnières. La fonctionnalité utilise des modèles basés sur l'algorithme pour les tâches de prévision et de prédiction. Lors de l'ajustement d'un modèle prédictif à vos données, il sélectionne automatiquement un modèle saisonnier ou non saisonnier en fonction du comportement de vos données historiques.
Modèle saisonnier
Un modèle saisonnier identifie et utilise des modèles répétitifs dans les données historiques pour prédire les valeurs futures. Ce modèle répétitif est connu sous le nom de saisonnalité, et la durée nécessaire pour compléter un cycle est appelée la durée saisonnière. Si vos données historiques montrent des signes de saisonnalité, l’algorithme détectera automatiquement cette durée saisonnière et appliquera un modèle saisonnier.
La fonctionnalité Predictive Alerts prend en charge les durées saisonnières horaires, quotidiennes et hebdomadaires, mais pas les durées saisonnières mensuelles et annuelles. Pour générer des prévisions à l'aide de modèles saisonniers, il faut des données historiques d'une durée au moins trois fois supérieure à celle de la saison : 3 heures pour les prévisions horaires, 3 jours pour les prévisions quotidiennes et 3 semaines pour les prévisions hebdomadaires. Si les données historiques disponibles sont inférieures à trois fois la durée saisonnière, le modèle ne générera pas de prédictions et attendra que suffisamment de données soient disponibles.
Vous ne pouvez pas sélectionner manuellement une durée saisonnière ; le modèle la détermine automatiquement en fonction de la saisonnalité de vos données historiques et de la durée de la fenêtre de votre signal. L’ajustement de la durée de la fenêtre influence les durées saisonnières possibles détectées par le modèle. Voici les corrélations entre les différentes durées de fenêtre et les longueurs saisonnières qui en résultent :
Window duration | Durées saisonnières possibles |
|---|---|
jusqu'à 2 minutes | Toutes les heures |
entre 2 minutes et 10 minutes | Horaire ou quotidien |
Entre 10 minutes et 1 heure | Horaire, quotidien ou hebdomadaire |
Entre 1 heure et 6 heures | Quotidien ou hebdomadaire |
Plus de 6 heures | Non pris en charge |
Modèle non saisonnier
Si aucun modèle répétitif n’est détecté dans les données historiques, l’algorithme utilisera un modèle non saisonnier. Ce modèle se base uniquement sur la tendance et le niveau des données, ce qui lui permet de faire des prédictions sans s’appuyer sur des modèles saisonniers.
Exemple : Comment la fonctionnalité sélectionne le modèle de prédiction en fonction de la durée de la fenêtre
Si vous définissez une durée de fenêtre de 1 minute, la durée saisonnière possible sera horaire. Si la fonctionnalité détecte un modèle saisonnier horaire dans vos données historiques, elle appliquera le modèle saisonnier à la condition d'alerte et utilisera 3 heures de données historiques (3 fois la durée saisonnière) pour générer des prédictions.
- Si aucun modèle saisonnier n’est détecté, la fonctionnalité utilisera le modèle non saisonnier pour la prédiction.
- Si les données historiques adéquates ne sont pas disponibles, le modèle attendra que suffisamment de données soient accumulées avant de générer des prédictions.
Facturation des alertes prédictives
Predictive Alerts est une fonctionnalité de produit Advanced Compute proposée en tant que module complémentaire ou dans le cadre du modèle de tarification Compute. Les CCU avancés sont utilisés à la fois pour analyser les données historiques et pour générer des prédictions.
Activer Predictive Alerts
Pour activer la fonctionnalité Predictive Alerts, accédez à one.newrelic.com > Administration > Preview & Trials et activez la fonctionnalité Predictive Alerts.
Mise en place d'un Predictive Alert
Pour configurer un Predictive Alert, suivez les mêmes étapes que pour les autres conditions d'alerte, puis activez la capacité prédictive lors de la configuration du seuil. La procédure suivante montre comment créer une condition Predictive Alert en définissant vos signaux via une requête NRQL. Vous pouvez également définir vos signaux en créant un graphique ou en utilisant le mode guidé. Après avoir défini les signaux, les étapes suivantes pour créer une condition d'alerte sont les mêmes.
Définissez votre signal
Pour créer une nouvelle condition d’alerte, à partir de Alert conditions (policies), sélectionnez New alert condition.
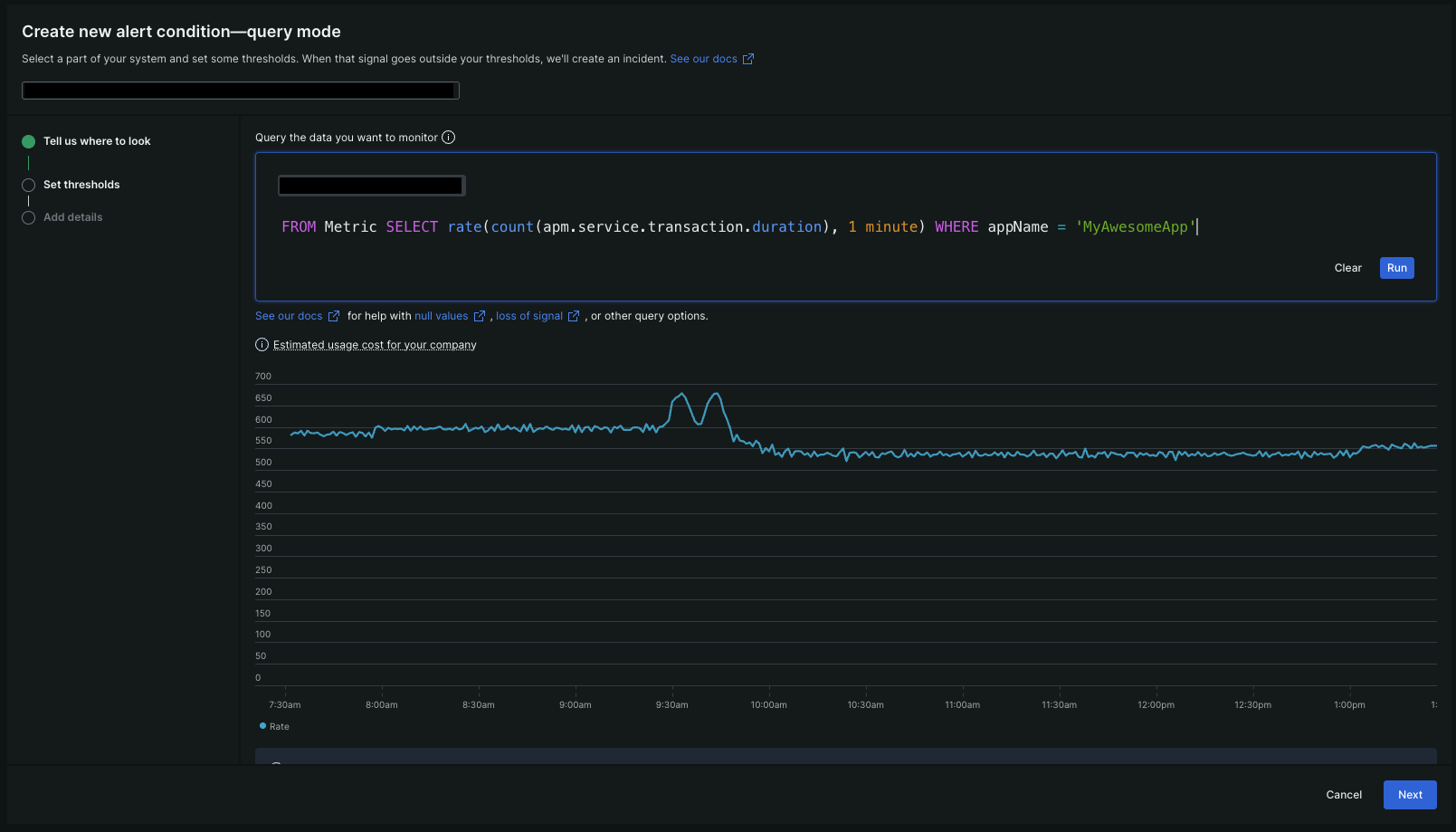
Pour définir votre signal d’alerte, sélectionnez Write your own query et composez votre requête NRQL. Voici un exemple de requête pour votre référence qui vous donnera le débit de l'application
MyAwesomeApp.Conseil
Pour en savoir plus sur NRQL et sa syntaxe, reportez-vous à la documentation NRQL.
SELECT rate(count(apm.service.transaction.duration), 1 minute)FROM MetricWHERE appName = 'MyAwesomeApp'Pour prévisualiser le graphique de votre requête, cliquez sur Run.

Ajustez votre signal avec des paramètres avancés
Pour affiner votre signal, cliquez sur Next et effectuez la configuration avancée suivante selon vos besoins :
Advanced setting | Description |
|---|---|
Définissez comment vos données sont regroupées ou agrégées pour l’analyse. Il est crucial pour Predictive Alerts de déterminer la quantité de données utilisées pour la formation et la durée maximale de la saison autorisée. Pour plus de détails, reportez-vous à l'exemple ci-dessus. | |
Lisser les fluctuations des signaux. les clients des plans tarifaires Advanced et Core calculer peuvent encourir des frais CCU supplémentaires lors de son utilisation. Pour plus de détails, consultez la section tarification des fenêtres coulissantes. | |
Contrôlez la manière dont vos données sont collectées avant d’être évaluées. Sélectionnez l’option qui correspond le mieux à vos données. | |
Définissez la durée d'attente pour les événements appartenant à chaque fenêtre d'évaluation. Un délai plus long peut augmenter la précision de l'alerte mais retarder la notification. | |
Définissez comment les données manquantes sont traitées par notre analyse. | |
Si vous souhaitez que New Relic attende une durée spécifique avant de commencer à évaluer le seuil par rapport à votre signal, activez cette fonctionnalité et définissez le temps d'attente souhaité. |

Définition du seuil de condition
Pour créer un Predictive Alert, vous devez définir le type de seuil sur Static. Pour en savoir plus, reportez-vous à la documentation sur le seuil statique.
Pour implémenter la capacité prédictive, activez la bascule Predict future behavior.

Définissez la distance à laquelle vous souhaitez prédire l'avenir en ajustant le temps d'anticipation.
- Temps d'anticipation minimum : deux fois la durée de la fenêtre.
- Temps d'anticipation maximal : 360 fois la durée de la fenêtre.
Définissez le comportement du Predictive Alert lorsque le signal réel dépasse le seuil. Vous pouvez choisir de fermer le Predictive Alert et d'ouvrir une alerte réelle, ou de garder le Predictive Alert ouvert pour réduire le bruit.
Une fois la configuration de votre seuil de condition terminée, cliquez sur Next.
Ajouter des détails sur condition d'alerte
Nommez votre condition d'alerte et joignez-la à une règle d'alerte. Pour plus de détails, reportez-vous aux détails de la condition d'alerte.
Après avoir terminé toutes les étapes ci-dessus, vous aurez réussi à configurer une condition d’alerte avec une capacité prédictive.