We're excited to announce a major update to Error Inbox’s filtering system and data display, designed to make your error tracking experience more intuitive and powerful.
New Filter Bar:
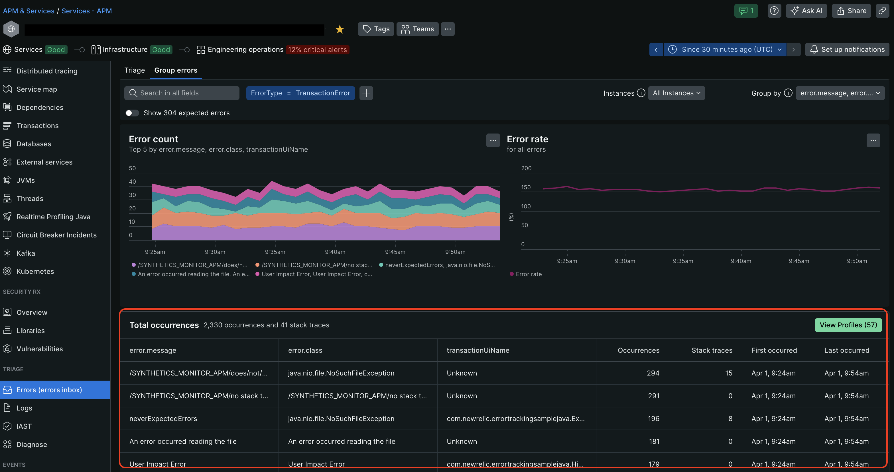
Our completely redesigned filter bar brings a cleaner interface and enhanced filtering capabilities:
- Improved Search Placement: The search bar now sits prominently at the top for easier access
- Intuitive Filter Addition: Adding multiple filters is made more easy with the new '+' icon
- Simplified Logic: All filters now use AND logic for more precise results
- Backward Compatibility: All your existing permalinks with previous filter settings will continue to work seamlessly


Enhanced Data Display
We've also migrated to our new DataTable component, delivering:
- Improved capabilities for large datasets
- Enhanced sorting and pagination
- Better visual hierarchy of information
- Consistent styling with our latest design system

This update represents a significant step forward in how you interact with your error data. We can't wait to hear your feedback!