Disponibilidade de recurso
Fleet Control para clusters Kubernetes está em disponibilidade geral (GA). O suporte para o gerenciamento de agentes em hosts Linux e Windows está atualmente em visualização pública.
Para obter uma lista completa de agentes suportados e seus ambientes, consulte nossa documentação de compatibilidade de tipos de agentes.
O recurso de visualização pública é fornecido de acordo com nossas políticas de pré-lançamento.
Este guia oferece o caminho mais rápido para começar a usar o Fleet Control. Vamos guiá-lo pelo fluxo de trabalho essencial do "caminho feliz" para criar sua primeira frota e executar uma implantação básica.
Visão geral do fluxo de trabalho
O processo de configuração para Fleet Control tem uma ordem específica. Você deve criar uma frota antes de instalar o Agent Control, pois o processo de instalação requer uma frota para associação. Assim que o Agent Control for instalado, a entidade é atribuída automaticamente a essa frota. Portanto, o fluxo de trabalho é:
- Crie uma frota na plataforma New Relic.
- Instale Agent Control em suas entidades. O assistente de instalação usa os detalhes da sua frota para atribuir cada entidade, tornando-a uma "Entidade Gerenciada Atribuída".
- Execute uma implantação para instalar e configurar agentes nas entidades que agora fazem parte da sua frota.
Pré-requisitos
Você precisará da função de Organization Manager ou de uma função personalizada com permissões equivalentes de gerenciamento de frota para executar essas ações.
Etapa 1: Crie sua primeira frota
O primeiro passo é criar uma frota. No Fleet Control, uma frota é uma coleção homogênea de entidades gerenciadas (como clusters Kubernetes ou hosts) que compartilham configurações de instrumentação idênticas. As Frotas atuam como agrupamentos lógicos, permitindo gerenciar versões e configurações de agentes de forma consistente em todo o seu ambiente em escala, evitando desvios de configuração e lacunas de observabilidade.
Faça login na plataforma New Relic na conta apropriada.
Navegue até All capabilities → New Relic Control.
- Dica: Você pode fixar New Relic Control na barra de navegação à esquerda para facilitar o acesso clicando no ícone de alfinete.
No menu New Relic Control, selecione Fleets na seção Fleet Control.
Na página principal de Fleets, clique em Create a fleet.
No modal:
- Dê um nome significativo à sua frota (por exemplo,
aws-eks-app-prod-us-east1) e uma Description opcional. - Selecione o Type of Fleet. Para este guia, selecionaremos Kubernetes Cluster, que está em disponibilidade geral. O suporte para Host Linux e Host Windows está atualmente em visualização pública.
- Deixe Access management como o padrão. Esta é uma configuração opcional para FGA (controle de acesso de granularidade fina).
- Dê um nome significativo à sua frota (por exemplo,
Clique em Create Fleet.

Com a frota criada, você agora tem o componente necessário para prosseguir com a instalação do Agent Control.
Passo 2: Instalar Agent Control
Agora que sua frota existe, instale o Agent Control nas entidades que você deseja associar a ela.
Siga as instruções na documentação de configuração doAgent Control . O assistente fornece um arquivo values.yaml e um comando Helm que instala Agent Control e atribui a entidade gerenciada à frota que você acabou de criar. Após a conclusão, suas entidades aparecerão como Assigned Managed Entities na sua frota.
Etapa 3: Criar uma configuração de agente
Antes de implantar o agente da New Relic Infrastructure, você precisa criar uma configuração para ele. Qualquer configuração que você criar será salva globalmente e ficará disponível para uso em sua conta New Relic.
No menu New Relic Control à esquerda, clique em Configurations.
Clique em Create configuration.
No modal:
- Para Managed entity type, selecione Kubernetes Cluster.
- Para agent type, selecione New Relic Infrastructure no menu suspenso.
- Dê à configuração um nome significativo e exclusivo. Como as configurações são globais, é importante ter um nome claro. Por exemplo:
aws-eks-app-infra.
Clique em Continue.
Você verá dois painéis. O painel direito contém um modelo padrão. Clique em Copy para copiar o modelo inteiro.
Cole o texto copiado no painel de configuração esquerdo.
Clique em Save. Sua configuração foi salva globalmente.

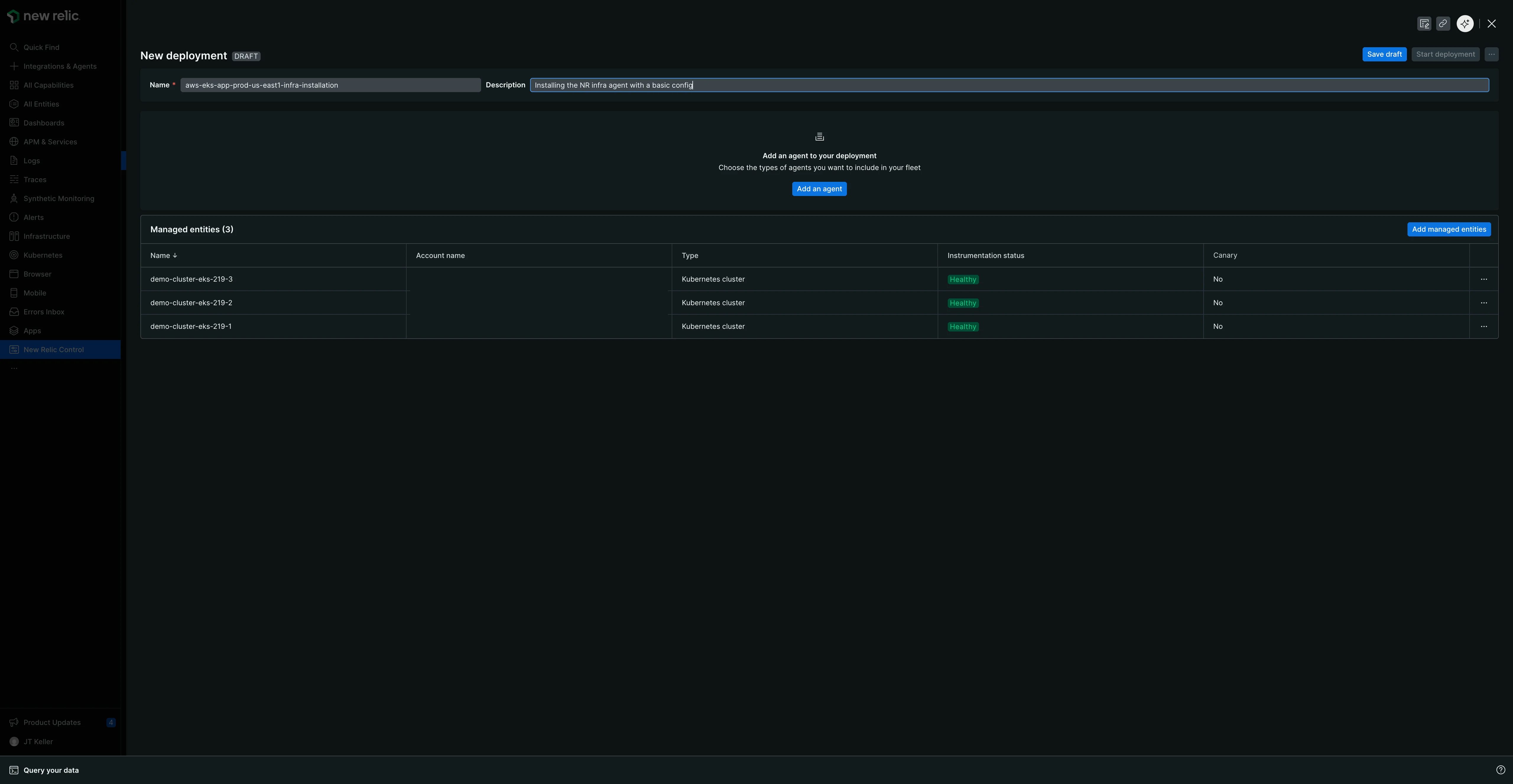
Etapa 4: crie e execute sua primeira implantação
Uma implantação é um conjunto controlado de ações que podem instalar, excluir ou configurar um agente na entidade gerenciada em sua frota. Agora você criará um para implantar o agente New Relic Infrastructure.
- Volte para a aba Fleets e selecione a frota que você criou anteriormente.
- Na página de resumo da frota, clique em Create a deployment. (Caso a frota possua implantação existente, acesse a aba Deployments e clique em Create deployment).
- Dê à sua implantação um Name obrigatório. Um nome significativo fornece contexto histórico e ajuda na resolução de problemas. Considere um padrão que inclui a alteração, uma versão ou um ID ticket. Por exemplo:
v1.0-initial-infra-deployouadd-logging-JIRA-123. - Clique em Add an agent.
- Selecione o tipo de agente para o qual você criou a configuração: New Relic Infrastructure.
- Selecione uma versão do agente na lista suspensa. A versão mais recente é selecionada por padrão, mas você pode escolher entre outras versões disponíveis. Você pode ver metadados adicionais, como notas de versão ou atualizações de segurança, para a versão selecionada.
- Clique em Next.
- Da lista de configurações disponíveis, selecione a configuração
aws-eks-app-infraque você acabou de criar. A versão terá como padrãov1.

- Clique em Add to deployment. O agente e sua configuração associada agora aparecerão em uma tabela chamada Agents.
- Clique em Save draft.
- Quando estiver pronto, clique em Start deployment. Um modal de confirmação aparecerá.

- No modal, clique em Start deployment para lançamento.

Uma tela "EM ANDAMENTO" mostrará o status, o número de entidades gerenciadas e agentes afetados e um ID de implantação.

Quando concluído, a página será atualizada com um status "Concluído" e tabelas de resumo detalhando a implantação, os agentes e as entidades gerenciadas específicas que foram instrumentadas.

Esta visualização de resumo está organizada em duas guias:
- Aba Details: Exibe os metadados da implantação e as tabelas de resumo descritas acima.
- Aba Deployment Events: Fornece dados granulares em nível de evento para solução de problemas ou verificação de que a implantação foi bem-sucedida.
Próximos passos
Parabéns por implantar sua primeira frota! Você aprendeu o fluxo de trabalho principal para gerenciar sua instrumentação em escala.
Para aprofundar o que você aprendeu, explore nossa página sobre Gerenciamento de frotas. Fornece detalhes adicionais sobre os recursos mais sutis e do dia a dia do Fleet Control, incluindo como:
- Crie e versione seu agente de configuração.
- Gerencie os detalhes e configurações da sua frota.
- Use a guia de nível superior Entidades gerenciadas para ver toda a sua infraestrutura com o Agent Control instalado, incluindo entidades atribuídas e não atribuídas.
- Mergulhe em uma frota específica para visualizar a configuração efetiva em sua aba de Agents e entender os diferentes status de implantação e instrumentação.