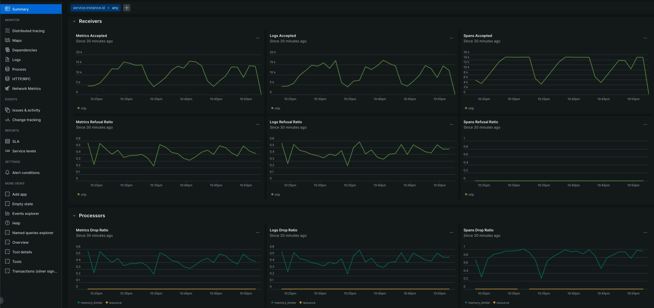
New Relic’s Collector Observability provides customers with a dedicated, first-class experience for monitoring the health and performance of their OTel Collectors, a proxy that acts as the ‘middleware’ for a business’s observability data. Operating OTel Collectors can leave engineers flying blind because it’s a challenge to distinguish between resource saturation, configuration errors, or connectivity issues. New Relic’s Collector Observability capability reduces these barriers and provides real-time visibility into collector health and performance. This empowers customers to resolve bottlenecks before they lead to data loss, ensuring a seamless and scalable path to OTel adoption.
Key Benefits:
- End-to-end pipeline health monitoring visualizes the entire "receive-process-export" lifecycle to pinpoint misconfigurations and bottlenecks instantly.
- Predictive resource saturation to track CPU and memory consumption to identify memory leaks and prevent collector crashes before they occur.
- Real-time backpressure detection surfaces internal queue usage to identify overwhelmed collectors before they start dropping telemetry data.
Start leveraging OpenTelemetry seamlessly within New Relic’s unified platform today.
Find out more:
